15305608110
座机:15305608110
传真:022-6320 2880
邮箱:17702213936@163.com
地址:天津大港油田穿港路与津歧路交口东500米
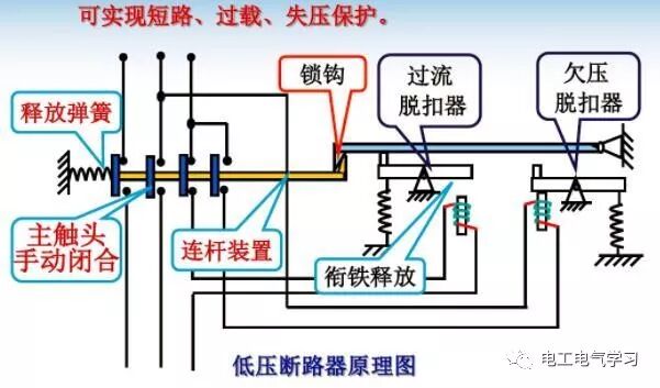
工作原理:
低压断路器的主触点是靠手动操作或电动合闸的主触点闭合后,自由脱扣机构将主触点锁在合闸位置上。

过电流脱扣器的线圈和热脱扣器的热元件与主电路串联,欠电压脱扣器的线圈和电源并联。当电路发生短路或严重过载时,博莱特空压机过电流脱扣器的衔铁吸合,使自由脱扣机构动作,主触点断开主电路。当电路过载时,热脱扣器的热元件发热使双金属片上弯曲,推动自由脱扣机构动作。

框架式断路器
当电路欠电压时,欠电压脱扣器的衔铁释放,也使自由脱扣机构动作。分励脱扣器则作为远距离控制用,在正常工作时,其线圈是断电的,在需要距离控制时,按下起动按钮,使线圈通电。

低压断路器分类:
按操作方式可分:人力、动力和储能;
按结构形式可分:万能式、塑壳式、漏电保护式等;
按电路中的用途可分:配电用、电动机保护用和其它负载;
按安装方式:固定式、插入式和抽屉式;
按极数可分为:单、两极、三极、四极;

主要结构:
主触头:长期通过负荷电流,合闸时后接通,分闸时先断开。主触头是所有的开关都有的。
辅助触头:与断路器主电路分、合机构机械上连动的触头,主要用于断路器分、合状态的显示,接在断路器的控制电路中通过断路器的分合,对其相关电器实施控制或联锁。

微型断路器
报警触头:用于断路器事故的报警触头,且此触头只有当断路器脱扣分断后才动作,主要用于断路器的负载出现过载短路或欠电压等故障时而自由脱扣,报警触头从原来的常开位置转换成闭合位置,接通辅助线路中的指示灯或电铃、等,显示或提醒断路器的故障脱扣状态。

分励脱扣器:分励脱扣器是一种用电压源激励的脱扣器,它的电压与主电路电压无关。分励脱扣器是一种远距离操纵分闸的附件。当电源电压等于额定控制电源电压的70%-110%之间的任一电压时,就能可靠性的分断断路器。分励脱扣器是短时工作制,线圈通电时间一般不能超过1S,否则线就会被烧毁。

塑壳式断路器
欠电压脱扣器:l阿特拉斯柳州富达空压机欠电压脱扣器是在它的端电压降至某一规定范围时,使断路器有延时或无延时断开的一种脱扣器,当电源电压下降(甚至缓慢下降)到额定工作电压的70%至35%范围内,欠电压脱扣器应运作,欠电压脱扣器在电源电压等于脱扣器额定工作电压的35%时,欠电压脱扣器应能防止断路器闭合;空压机电源电压等于或大于85%欠电压脱扣器的额定工作电压时,在热态条件下,应能保证断路器可靠闭合。